Aprende TODO sobre los Informes estándar Preconfigurados en Google Analytics 4
Jan 28, 2025
En este artículo te contaré sobre los informes estándar preconfigurados en Google Analytics, una herramienta fundamental para entender el rendimiento de tu sitio web y tus campañas de marketing.
Ya sea que estés comenzando en el mundo del marketing digital o que busques mejorar tus habilidades, estos informes te proporcionarán datos valiosos para tomar decisiones informadas.
A lo largo de este artículo, exploraremos cómo utilizar estos informes para optimizar tu estrategia digital. Esta es la parte TRES, de una serie completa en la que te enseñaré a utilizar Google Analytics y todos sus secretos desde cero. Así que si te perdiste alguna de las lecciones anteriores, te dejo los links de las lecciones anteriores para que tengas un aprendizaje más integral:
Te recuerdo que puedes obtener toda esta información en mi Canal de YouTube. 📺▶️
¿Listos?
Introducción a los informes
En este artículo, aprenderás sobre los informes estándar preconfigurados que puedes utilizar en GA4 para comprender el rendimiento de tu sitio web y tus campañas de marketing .
Antes de comenzar, quiero mencionar que hay muchas opciones de informes, desde los informes preconfigurados que estamos a punto de cubrir, hasta la creación de tus propios informes personalizados de exploración.
Probablemente no necesitarás utilizar todos los informes dentro de Google Analytics; lo importante aquí es encontrar y utilizar aquellos que te sean más útiles.
Informe de inicio
¡Comencemos!
Estamos viendo el informe de inicio. Este informe proporciona una visión general de tu sitio web. En la parte superior podemos ver el ‘número total de usuarios’, ‘conversiones’, ‘eventos’ y ‘nuevos usuarios’. Esta información corresponde a los últimos 28 días, pero podemos cambiar este rango haciendo clic en la selección actual y eligiendo un nuevo rango de días o de tiempo. 🕰️

Si hacemos clic donde dice «28 días» y lo modificamos, podemos observar que todas las métricas se actualizan y también podemos visualizar una línea de tendencia para la métrica seleccionada.
La línea de tendencia muestra la cantidad de usuarios, mientras que la línea «con puntos» indica una comparación con el periodo anterior tal como lo ves en la imagen.
En la siguiente tarjeta podemos ver “el número total de usuarios” que han estado en nuestro sitio web en los últimos 30 minutos.
Debajo de esta sección, podemos observar los informes y configuraciones que hemos visto recientemente y, al final de esta página, encontraremos “tarjetas de sugerencias”, así como estadísticas y recomendaciones. Estas últimas pueden incluir recomendaciones automatizadas basadas en el aprendizaje automático de Google, lo que nos permitirá identificar picos o caídas inesperadas en métricas importantes.

Navegación a informes
Ahora, navegaremos a la sección «sección de informes» en el menú izquierdo.
Aquí hay una variedad de informes diferentes:
- informe panorámico,
- resumen en tiempo real,
- adquisición,
- interacción,
- monetización,
- retención,

Y mucho más. Como mencioné en la primera lección, la selección que elijas al crear tu propiedad controla qué informes estándar preconfigurados se incluirán en el menú.
Si ves otro tipo de informes predeterminados, esto puede deberse a que se han seleccionado opciones diferentes al crear la propiedad o alguien ha personalizado el menú. Si tienes ‘acceso de editor’ o ‘administrador’ a la propiedad, verás una opción en la parte inferior izquierda llamada «Biblioteca», que te permite personalizar el menú y los informes. ⬇️📚
Informe panorámico
Estamos viendo el informe panorámico, que es similar al informe de inicio que acabamos de revisar. Nuevamente, podemos observar el “número de usuarios”, “nuevas sesiones”, el “tiempo promedio de interacción” y los “ingresos”. Además, hay una tarjeta que muestra el número de usuarios que han estado en el sitio web en los últimos 30 minutos.

Debajo de esto, podemos ver estadísticas automatizadas y varias tarjetas que nos muestran resúmenes generales, como las principales fuentes desde donde llegan los nuevos usuarios, los principales canales de marketing que generan sesiones, la ubicación geográfica de las personas, detalles sobre el número de usuarios activos y la retención de usuarios.

Informe de resumen en tiempo real
Ahora, navegamos por el informe de resumen en tiempo real.
Este informe de GA4 te permite ver detalles sobre las personas que están actualmente en tu sitio web. Los datos se procesan en cuestión de segundos, lo cual es útil para identificar dónde aterrizan los usuarios en tu sitio. Cada tarjeta incluye un gráfico de barras que se lee de derecha a izquierda, donde el minuto actual está a la derecha, y cada barra a la izquierda representa otro minuto incluido en los últimos 30 minutos.

Si te fijas bien, detrás de los números, podrás ver un mapa que indica dónde están «ubicadas las personas» que visitan tu sitio a nivel geográfico.
Al desplazarnos hacia abajo, se presenta información adicional sobre cómo encontraron el sitio, incluyendo si forman parte de alguna audiencia.
También podemos visualizar detalles granulares de usuarios activos en tiempo real en tu sitio web.
Para verlo solo tenemos que hacer clic arriba a la derecha donde dice «acceder a la vista general del usuario» Lo que hace esto, es cargar aleatoriamente el usuario, y ver su comportamiento dentro de tu sitio web.

Informe de adquisición
Ahora Seleccionamos el informe de «adquisición» en el menú izquierdo y luego «resumen».
Los informes de ‘adquisición’ tratan sobre cómo las personas encuentran el sitio web. En el informe de resumen podemos ver detalles similares a los que observamos en el informe de inicio. En este informe, podemos ver el ‘número total de usuarios’ y ‘nuevos usuarios’, así como la tarjeta que muestra cómo los nuevos usuarios están encontrando nuestro sitio web.

Cada tarjeta puede actualizarse para mostrar diferentes dimensiones mediante el menú desplegable, como el primer medio del usuario o como conocieron o llegaron a tu sitio. Recuerda que debes desplegar el menú de “usuarios nuevos”. Lo vemos:

Debajo tenemos tarjetas como:
- Cantidad sesiones por el grupo de canal principal
- Sesiones por tráfico de Google Ads
- Valor promedio de vida de cada usuario y demás.
Recuerda que arriba a la derecha podemos ajustar ‘los rangos de fechas’ para cada uno de los informes, así como también podemos hacer comparaciones.
Allí podemos elegir rango de fecha predefinida o personalizarlo.
También podemos activar la opción de «Comparar» rangos de fechas activando la llave y haciendo clic en ‘Aplicar’ para que se vea reflejado en los informes.

¿Continuamos?
Informes de Adquisición Usuarios GA4
Este informe de Google lo encontramos en el menú izquierdo debajo de ‘resumen’. Lo que hace es mostrarte un desglose del primer contacto de los usuarios con tu web. Puedes cambiar dimensiones desplegando el menú en la parte superior. Y puedes agregarle dimensiones utilizando el signo (+)

Informes Adquisición de tráfico
Nos muestra cómo los usuarios encontraron nuestro sitio web para iniciar cada una de sus sesiones. En este informe de Google, podemos ver un «poco más allá» del primer contacto de las personas con nuestra web.
Informes de interacción
Los informes de interacción te muestran literalmente lo que las personas están haciendo en tu sitio web.
Este informe de Google lo podemos ver en el menú izquierdo, debajo de ‘Adquisición de tráfico’ y ‘Cohortes de adquisición’.
Hacemos clic entonces en «Interacción» y luego en ‘Páginas y pantallas’.

Este informe muestra las páginas que las personas están visualizando dentro de tu sitio web. La tabla presenta las páginas según su URL, y se ordena por el número de vistas, es decir, el número de vistas de página por defecto.

Informe de Resumen y Eventos
Debajo de ‘Interacción’ en el menú izquierdo, podemos seleccionar el informe de resumen, como también el de ‘Eventos’.
El primero ofrece un resumen general en el informe de resumen y, al seleccionar "Eventos", podemos ver todos los eventos que han sido recopilados, incluidos los eventos de vista de página predeterminados y cualquier otro evento que hayamos implementado.
Informe de monetización
Ahora seleccionemos "Monetización" y luego "Resumen" en el ‘Menú izquierdo’.
Esta sección incluye ‘informes de comercio electrónico’, ‘informes de compras dentro de aplicaciones e ‘ingresos publicitarios’.
En el informe de resumen, se nos presenta el ingreso total del sitio web, que representa el valor total de todos los eventos y los ingresos de comercio electrónico provenientes de transacciones. Estas métricas serán similares a menos que se estén asignando valores monetarios a diferentes eventos más allá de las transacciones de comercio electrónico.

Podemos visualizar el número total de personas que han realizado una compra y el número total de personas que han llevado a cabo su primera compra. Estas son métricas basadas en usuarios. Hacia la derecha, podemos visualizar «el ingreso del total de compradores» y los «nuevos compradores». En el caso de nuestro ejemplo son 522.
Debajo hay otra tarjeta donde te muestra el «promedio de ingreso de compra por usuario». También, los artículos más comprados.
Muchas tarjetas en la propiedad de demostración de Google están vacías, ya que no se ha implementado el seguimiento de comercio electrónico para listas de artículos o cupones.

Informe de comercio electrónico
este informe lo encontrarás en el menú izquierdo debajo de la opción ‘Monetización’ como «Compras en comercio electrónico». Simplemente proporciona información más detallada sobre ‘qué tipos de artículos’ las personas están comprando en tu web. Están en una galería con sus métricas específicas y con sus nombres por artículo o producto.

Informe de atributos de usuario
Abramos el informe en el menú izquierdo seleccionado de «Atributos de usuario» y luego vayamos a "Resumen".
Este informe nos ofrece un resumen general sobre las personas que visitan nuestro sitio. Podemos ver la distribución geográfica de los usuarios por país, las ciudades en las que residen, género, intereses, edad y preferencias de idioma. Esta información se basa en la configuración del dispositivo que están utilizando. Si observas que las dimensiones de género, intereses y edad están ausentes en tus informes, esto significa que debes habilitar Google Signals. Pero abordaremos este tema más adelante…⌛

Informe de detalles demográficos
El siguiente informe es el de "Detalles demográficos". Lo podrás ver debajo de ‘Atributos del usuario’ y ‘Resumen’.
Este informe proporciona un desglose más específico de las métricas, mostrando la ubicación geográfica de las personas por país. Al igual que en los otros informes que hemos revisado, puedes cambiar la dimensión seleccionando el menú desplegable. Por ejemplo, puedes elegir "Ciudad", lo que te permitirá desglosar las métricas específicas por cada ciudad.
También encontrarás que hay usuarios cuya ciudad es desconocida, lo que se refleja cómo "Not Set" en Google Analytics. Esto es simplemente porque Google no identifica la zona geográfica pero sí puede brindarte todos los otros datos.

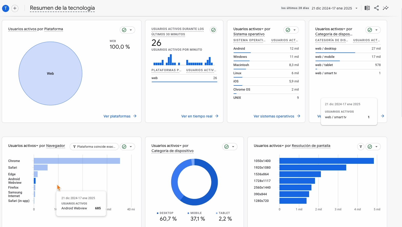
Informe de tecnología
Ahora, seleccionemos sobre la izquierda "Tecnología" y luego vayamos a "Resumen".
Los informes de tecnología te brindan detalles sobre los dispositivos que las personas utilizan para visitar tu sitio web.
Al explorar este informe de Google, podrás ver los “sistemas operativos” que utilizan los usuarios, los “tipos de dispositivos”, los ‘navegadores’ y las categorías de dispositivos, como por ejemplo ‘escritorios’, ‘tablets’ y ‘teléfonos móviles’.
Debajo de estos gráficos notaremos que algunas tarjetas están vacías porque están diseñadas para informar sobre aplicaciones; en este caso, solo estamos analizando un sitio web.

Si regresamos al inicio y vemos el gráfico "Plataforma", podrás ver el tipo de flujo de datos que se utiliza para recopilar información en los informes. Dado que esta propiedad solo tiene un flujo de datos para recopilar información de un sitio web, podemos ver que el 100% de los usuarios está asociado con la plataforma web. Si estuvieras recopilando datos tanto de un sitio web como de una aplicación, verías ambas opciones bajo ‘Plataforma’.
¡Ya terminamos!
Informe detalles de tecnología
Llegamos al último informe que está en la parte inferior del menú izquierdo.
Por defecto en la primera columna, muestra los navegadores que las personas están utilizando al llegar a tu web. Pero como ya lo hemos mencionado, nosotros podemos cambiar el tipo de de ‘dimensiones’.
En este ejemplo, podemos cambiar a ‘Dispositivos’, para ver un desglose preciso de los distintos dispositivos utilizados por los usuarios para visitar nuestra página. 🌐

Conclusión
Estos son los informes estándar preconfigurados que encontrarás en Google Analytics.
Si estás dando tus primeros pasos con esta herramienta, y quiero seguir complementando tus conocimientos, te dejo el siguiente artículo que te será de gran ayuda:
Espero que esta información te haya sido útil.
¿Alguna pregunta en que pueda ayudarte?
¡Hasta la próxima, colega!
¡Registrate para no perderte las novedades!
Recibe noticias y recomendaciones en tu mail para convertirte en un experto del marketing digital.